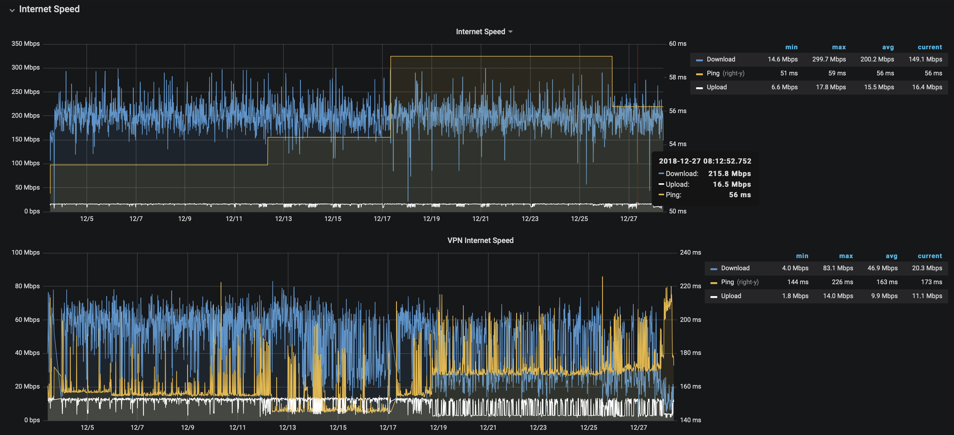
Data visualization : [OC] – 30 days of Shaw Internet speed/ping vs PIA VPN(Austria) speed/ping, SK, Canada – measured every minute

[OC] – 30 days of Shaw Internet speed/ping vs PIA VPN(Austria) speed/ping, SK, Canada – measured every minute
By ddmunhoz
At infographic.tv we provide handpicked collection of the best infographics and data charts from around the world.


